设备是企业生产运营的“心脏”,从车间的生产线机床到办公楼的中央空调,从仓库的叉车到实验室的精密仪器,每一台设备的稳定运行都直接关系企业效益。

但企业设备种类繁杂、分布分散、维护需求多样,传统管理模式常陷入“故障频出、维护滞后、数据混乱”的困境,而设备管理软件的出现,正为这些难题提供了全流程数字化解决方案。
设备购买合同、操作手册、维修记录散落在不同文件夹甚至不同部门,想了解某台机床的购买日期、保修期限,得翻箱倒柜找半天。
设备出故障后,操作工打电话给维修组,维修师傅忙闲未知,派单全凭经验,常常出现“小故障等半天,大故障无人管”的情况。
设备保养全靠老师傅记忆,该换的零件忘了换,该做的检测漏了项,某纺织厂的纺纱机因未及时更换轴承,从轻微异响拖成整机报废,维修成本增加了5倍。
月底做设备利用率、故障率报表时,管理员得抱着一沓派工单和巡检表熬夜录Excel,数字错漏不说,还看不出设备运行的规律。

设备管理软件通过数字化手段,覆盖设备从入库到报废的全生命周期,让每一台设备都处于可控状态,让管理更高效、维护更精准:
设备管理软件能够为每台设备建立电子档案,支持录入设备型号、规格、购买日期、供应商、保修时长等基础信息,还能上传设备图片、操作手册、使用说明等资料,并自动为每台设备生成专属二维码,管理员扫码即可查看设备全履历,维修师傅接到任务时,手机端就能调阅历史故障记录和解决方案。
设备管理软件能够支持多种报修入口、自定义报修字段、自定义报修流程、派单模式等,企业可以根据自己的实际情况进行预设。
当设备故障时,操作工可以扫设备二维码或在手机端发起报修,选择设备故障类型、位置、上传现场图片/视频/语音、故障描述等信息,设备管理软件会按照预设的派单规则自动推送至对应维修人员。

维修师傅接单后可以在移动端实时更新维修进度,完工后由报修人在线确认,进行评价,全程可追溯。
设备管理软件支持企业根据设备类型和使用频率自定义预设不同的维护计划,包括巡检周期、时间点、巡检项、选件人员等,到期设备管理软件可自动生成巡检保养任务,通过微信消息通知提醒巡检/维护人员。
维护完成后,维护师傅可以在线记录维护项目的使用情况,还支持上传现场图片、自动定位等,形成完整的维护档案。

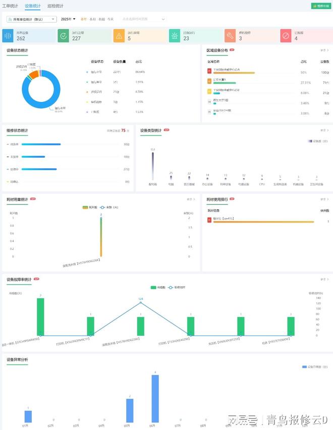
设备管理软件能通过手机实时统计设备报修、巡检、使用等基础数据,依托多维度整合分析功能,自动生成设备状态、故障率、异常分布、巡检进度等可视化报表。
这些数据为企业设备采购规划、维护策略优化提供了精准依据,让决策从“经验判断”转向“数据支撑”。通过报表可直观掌握设备运行规律,及时发现高故障设备并针对性处理,合理调整维护周期降低成本,实现设备管理效率与效益的双重提升。

设备管理软件支持企业为不同的角色设定不同的操作权限,如管理员在设备管理软件后台查看所有设备状态,维修师傅专注处理任务,操作工参与报修和确认,各环节责任明确。某印刷厂曾因设备保养不到位引发纠纷,通过设备管理软件追溯到维护记录和责任人,快速厘清责任,避免了推诿扯皮。

设备管理的核心是“少出故障、高效运转”。设备管理软件让设备管理从“被动救火”转向“主动预防”,从“人工记录”转向“数据驱动”,不仅降低了设备故障对生产的影响,更让管理人员从繁琐的台账工作中解脱出来,把精力放在优化设备效能上。当每一台设备都能“健康运行、数据可查、责任到人”,企业才能真正实现降本增效,在市场竞争中占据优势。


